
2023上海國際水展現場
2023上海國際水展圓滿結束!...
江西上饒8KG臭氧設備安裝現場
2套8KG氧氣源設備安裝調試完成...
100g/h氧氣源臭氧發生器純凈水礦泉水處理配置方案
一、概述目前,在我國瓶裝飲用水市場上,主要有礦泉水和純凈水兩種飲用水。在飲料市場上,各種飲料的主要成分均為水,稱為飲料用水。在此,就礦泉水和純凈水兩種飲用水及飲料用水的消...
東莞某箱包廠印染廢水處理
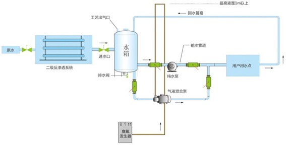
一、概述 水消毒的目的是殺滅水中的致病菌,并使水中的細菌含量符合規定標準。常用的水消毒方法是氯消毒、紫外消毒和臭氧消毒。 臭氧具有比氯更強的氧化消毒能力,不但可以較...
臭氧設備在制藥行業的應用
盡管在我國的GMP驗證中早已推薦了臭氧滅菌方法,但臭氧在藥品生產的應用是在近幾年才得到一個蓬勃發展的機會。使用成功的主要有以下幾個方面:?一、容器的消毒滅菌在藥品生產...
臭氧尾氣處理的原理及步驟
臭氧發生器的預氧化及尾氣處理系統 臭氧預氧化:? 臭氧預氧化的投加點位于常規處理之前。其主要用途為去除色度,嗅味等感觀指標;氧化去除鐵、錳以及其它重金屬;除藻;助凝并減少絮...
高濃度臭氧水的作用與應用有哪些
高濃度臭氧水在歐洲稱為“萬能水”。作為一種常用的滅菌劑在葡萄酒生產中的應用已越來越普遍。是目前已知可利用的最強的氧化劑之一,是一種高效廣譜殺菌劑。可使細菌、真菌等...
影響車間臭氧消毒效果的因素
在實際應用中,影響臭氧消毒效果的因素主要包括以下幾個方面:1、臭氧釋放。在車間中,如果注入的臭氧總量沒有達到預定值,那么該車間的臭氧濃度就達不到要求的標準,消毒效果將不可...
飲用水臭氧處理效果與臭氧溶解度的關系分析
一、飲用水臭氧處理簡介臭氧(O3)是1840年以后逐漸被人們認識的。臭氧是由三個氧原子組成的,由于它有較高的氧化還原電位,所以有極強的氧化能力,可以降解水中多種雜質和殺滅多種致...
臭氧在食品加工中發揮的作用
臭氧發生器是用于制取臭氧氣體(O3)的裝置,臭氧易于分解無法儲存,需現場制取現場使用(特殊的情況下可進行短時間的儲存),所以凡是能用到臭氧的場所均需使用臭氧發生器。臭氧發生器產...
游泳池臭氧消毒設計方案及建議
?游泳池使用臭氧的優點1、臭氧及其二次產物(如羥基)具有最強的殺菌性及滅活病毒的作用,可有效防止傳染性疾病的蔓延,實驗證明,同樣濃度的臭氧殺滅細菌和病毒的效果是氯的600-300...
臭氧在水產加工行業中的應用
近年來食物安全已成為世界性重大議題。新鮮水產品因微生物的活動而腐敗,并且還可能攜帶多種病菌。食物腐敗能造成巨大的經濟損失,另外還是健康的隱患。這樣就要求水產加工業采...
臭氧在化學氧化方面的應用
臭氧是氧氣的同素異形體,組成元素相同,構成形態相異,性質差異很大。臭氧有很強的氧化能力,其氧化還原電位僅次於氟。臭氧作為氧化劑和催化劑,精制劑而應用於化工,石油。造紙和制藥...
臭氧在飲用水消毒方面的優勢有哪些
目前,在我國瓶裝飲用水市場上,主要有礦泉水和純凈水兩種飲用水。在飲料市場上,各種飲料的主要成分均為水,稱為飲料用水。在此,就礦泉水和純凈水兩種飲用水及飲料用水的消毒殺菌工...
臭氧技術在化妝品廠的應用
?臭氧是目前已知的一種廣譜、高效、快速、安全、無二次污染的殺菌氣體,可殺滅細菌芽胞、病毒、真菌等,并可破壞肉桿菌毒素。可殺滅附在水果、蔬菜、冰島青霉素菌、黑色變種芽...
GMP認證與臭氧應用
《GMP》為“Good?Manufacture?Practice(逐字漢譯為:良好生產規范)”一詞的縮寫,在我國制藥企業系統稱之為“藥品生產質量管理規范”。《GMP》作為制藥企業指導藥品生產和質...
臭氧的常用數據及換算方式有哪些
【臭氧常用數據】【空氣化學成分】空氣中的氮氣占空氣的78%,氧氣占空氣的21%,而氮分子的直徑和氧分子的直徑是不一樣的。?【氧氣-人】【純凈氧氣】是指濃度超過92%以上的氧氣...
臭氧發生器選型及理論教程
臭氧發生器工作原理按臭氧產生的方式劃分,目前的臭氧發生器主要有三種:高壓放電式、紫外線照射式、電解式。一、高壓放電式發生器該類臭氧發生器是使用一定頻率的高壓電流制造...
臭氧發生器在水產養殖業中的應用
隨著水產養殖業的發展,養殖業因病原微生物引起疾病時有發生,對養殖業危害極大。各養殖設施除加強管理外,在飼育水及使用的各類器具上消除病原微生物已成為一個重要課題。臭氧作...
臭氧制備方式及臭氧在生活中的應用
臭氧在人們日常生活中雖說不占舉足輕重的地位,但是卻也時刻影響著人們的生活,因而我們對它的制備及其應用就會去進一步的了解,發揮它獨特的作用。...
臭氧在中水回用中的具體應用
一、工業循環冷卻水的現狀傳統處理循環冷卻水的方法主要是加入化學藥品來抑制微生物生長和結垢,但因水中藥品和無機鹽隨水的蒸發而濃度增加,這樣必須排放部分含藥和無機鹽的冷...
臭氧消毒殺菌是如何運用在食品和工業技術中的
當今社會食品安全的重要性越來越影響著人們的生活和廣大群眾的廣泛關注。食品生產企業是食物供應鏈中最重要的一環,政府執法部門和消費者將更多的目光關注到食品安全。這一趨...
臭氧應用具體分類簡介
空氣領域中的應用 空氣處理應用常識臭氧用于空氣處理相對水處理來講工藝較簡單,所需的臭氧濃度也比較低(一般為ppm級或mg/m3),主要適用于空氣中或物體表面消毒、滅菌、除味、除...
臭氧在市政污水處理中的應用的特點
一、臭氧的基本性質 臭氧的氧化能力臭氧的氧化能力很強,幾乎是目前所知道的氧化劑中最強的,這一點可以通過氧化還原電位中結果的比較上來實現,在具體的氧化還原電位中,氧氣(O2)、...
臭氧技術在污水處理領域的拓展應用有哪些
一、前言?水資源匱乏、水體污染嚴重是目前世界普遍面臨的倆大難題。如何節省水資源的消耗、如何減少污染物的排放、如何更大限度的污水再生是很多人正在思考和解決的問題。...